How to Manage and Optimize Your Flows in Zoho

Estimated reading: 3 minutes 221 views

Introduction

Whether you’re automating tasks or streamlining processes, managing your flows in Zoho Flow is essential to keeping everything running smoothly. The My Flows page is your central hub it’s where you land every time you log in and where all your organization’s flows live.

In this guide, we’ll walk you through how to manage, organize, and optimize your flows effectively so you can stay focused on what matters most.

Step-by-Step Instructions

 

  1. Create New Flows

To start a new automation:

Click the Create flow button at the top-right corner of the My Flows page.   

  1. Organize with Folders

Keep things tidy by grouping related flows into folders:

  • Click the dropdown next to Create flow and select Create folder.
  • Give your folder a name.
  • Choose where to place it—under Home (My Flows) or inside another folder.

Click Create.

 

  1. Find Flows Quickly

Use the Search bar or apply filters to narrow things down:

  • All folders – Browse all folders
  • All flows – See every flow in your org
  • Live – View flows that are currently active
  • Paused – See flows that are temporarily turned off
  • Draft – Spot flows still in progress
  • Owned – View flows you created
  • Installed – Flows from the Zoho Flow gallery or marketplace or widgets
  • Deprecated – Flows using outdated triggers or actions
  1. Turn Flows On or Off

Easily toggle flows on or off using the switch button next to each flow.

Note: Flows with incomplete configurations can’t be turned on.

  1. Delete Flows

To remove a flow:

  • Hover over the flow until the checkbox appears.
  • Select the flow(s) you want to delete.
  • Click Delete in the top panel.
    🕒 Deleted flows can be recovered within 90 days. To do so:
  1. Navigate to Settings>Audit Trail.
  2. Locate the entry corresponding to the deleted flow.
  3. Click

Note: Only the owner or administrators of an organization can restore deleted flows.

 

  1. Duplicate a Flow

Want to experiment without changing the original? Copy it:

  • Hover over the flow and select the checkbox.
  • Click Copy on the top toolbar.
  • Enter a new name for the copy.
  • Click Create copy.

Note: You can duplicate one flow at a time.

  1. Move Flows to Folders

To keep flows organized:

  • Hover over the flow and select the checkbox.
  • Click Move in the top toolbar.
  • Choose the destination folder.
  • Click Move.
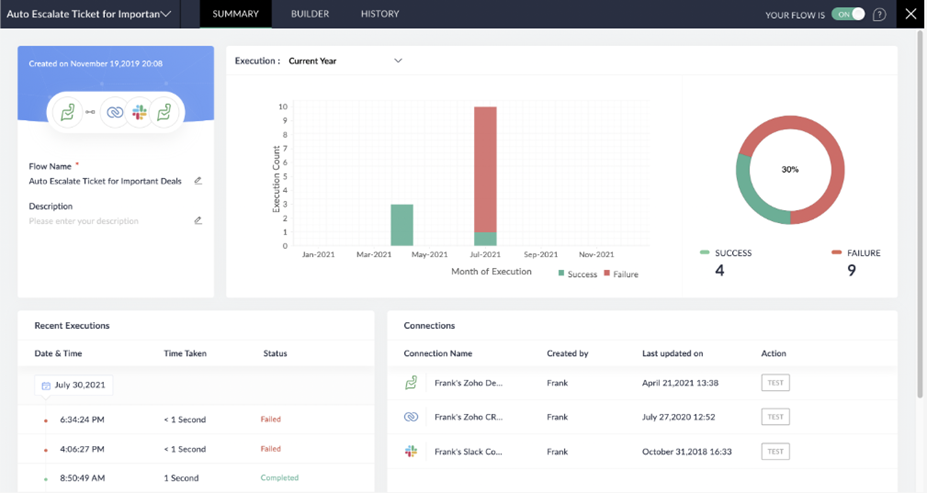
  1. Explore Flow Details

From the My Flows section, you can click on a flow to view its summarybuilder, and history.

 

 Summary

  • Get an overview of execution history and connected apps.
  • See recent executions displayed graphically.
  • Manage connections—test, reconnect, or delete them.
  • To rename a flow or update its description, hover near the field and click the edit icon.

 History

  • View detailed logs of each flow execution.
  • Click an execution to explore more.
  • Use filters to refine the history by status or date.

Tips

  • Use folders early on to keep flows organized—it makes managing them easier as your list grows.
  • Duplicate before editing if you’re unsure about making changes to a live flow.
  • Regularly check the history tab to monitor flow performance and troubleshoot issues.
  • Pause unused flows to reduce clutter and processing overhead without deleting them.

Related Articles

Leave a Reply

Your email address will not be published. Required fields are marked *

Learn how we helped 100 top brands gain success